Proposta RoadSounder: una rete intelligente per il monitoraggio autonomo del manto stradale
Una partnership strategica per la trasformazione della flotta veicoli in sensori mobili per l'acquisizione di dati sulla condizione del manto stradale.
The High Cost of Inaction
Superare le riparazioni di emergenza per una gestione intelligente e basata sui dati.
Rischi per la Sicurezza
Il degrado non visibile su strade aumenta i rischi operativi per la sicurezza dei veicoli e dei passeggeri.
Inefficienza di Budget
Le riparazioni reattive possono costare fino a 5 volte di più degli interventi proattivi.
Interruzioni del Servizio
I lavori di emergenza causano chiusure non pianificate e costose interruzioni del servizio.
Come Funziona: La Vostra Flotta è il Vostro Team di Ispezione
RILEVA
La RoadSounder Cell (RSC), installabile su quasi qualsiasi veicoli, utilizza sensori inerziali (Accelerometri, GNSS+IMU) per catturare dati ad alta precisione da superfici stradali.
ANALIZZA
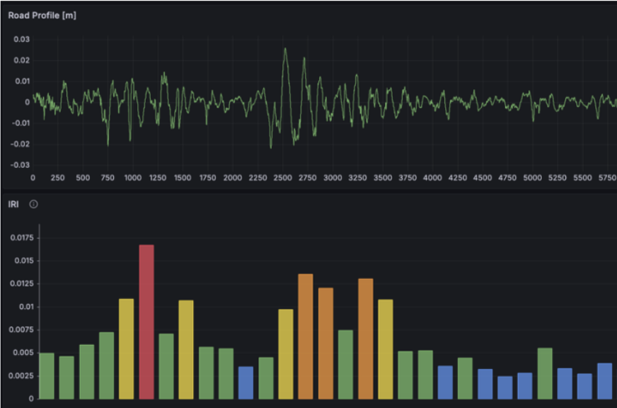
I dati vengono elaborati nella nostra piattaforma cloud scalabile. Algoritmi sofisticati stimano il profilo stradale, proiettano i risultati su mappa e generano un punteggio di salute basato su IRI, identificando i punti critici di degrado.
AGISCI
Accedete a una chiara e intuitiva "Mappa della Salute" tramite una dashboard web. Pianificate la manutenzione con precisione chirurgica, allocando il budget dove è più necessario.
Applicazione per PA, Operatori per la Manutenzione Stradale e altri Enti
Una Mappa della Salute in Tempo Reale della Rete Stradale Nazionale
-
✓
Monitoraggio Continuo: Equipaggiate la vostra flotta di servizio per creare una mappa dinamica e costantemente aggiornata della salute della pavimentazione.
-
✓
Focus su Asset Critici: Identificate lo stress su ponti, viadotti e gallerie prima che il degrado diventi un rischio strutturale.
-
✓
Budgeting Oggettivo: Allocate i fondi basandovi su dati quantitativi, massimizzando l'impatto del vostro budget di manutenzione.
Il Potenziale dell'Applicazione
Estensione del monitoraggio a tutto il tessuto stradale, soprattutto urbano
-
✓
Scalabilità: Il dispositivo funziona in totale autonomia, senza intervento umano. Questo lo rende altamente scalabile e adatto a qualsiasi veicolo, anche e soprattutto in contesti complessi.
-
✓
Manutenzione Zero: Dopo l'installazione i dispositivi non necessitano di manutenzione ne di particolari condizioni per funzionare. Se il veicolo è in movimento, i sensori continuano a raccogliere dati senza interruzioni.
-
✓
Acquisizione Continua: Aree ad alto traffico permetteno un campionamento molto frequente, abilitando alert precoci e predittivi.
La Proposta Concreta: Una Rete Condivisa
Scopo:
Equipaggiare N veicoli di servizio.
Obiettivo:
Acquisire dati sulle condizioni del manto stradale, per renderli disponibile a PA, Operatori per la Manutenzione Stradale ed altri enti, e pianificare la vendità di un servizio DaaS o altro modello.